Two Ways to Work with TetherX

Whether you have existing ARC software or need a complete solution

OPTION 1

Up and Running in Minutes, Not Months

Traditional monitoring platforms mean buying servers, complex network setup, ongoing maintenance, expensive licenses, and software installation before you even see your first event. With TetherX, simply log in and start monitoring - test if the platform suits your operations before committing.

£0
upfront investment
No servers to buy
No licenses to purchase
No IT projects to manage
Operators monitoring CCTV on TetherX platform

TetherX as Your Cloud VMS & ARC Platform

A complete cloud-native video management system for control rooms, Alarm Receiving Centres (ARCs) and Remote Video Receiving Centres (RVRCs). Unlike traditional on-premise software, TetherX is fully cloud-based with edge devices that make setup effortless. No software to install, no complex network configuration.

  • Video wall support - Works on any display configuration
  • Visual event timeline - Correlated events with video thumbnails
  • Full device control - PTZ, two-way audio, firmware updates
  • Multi-site management - Thousands of sites from one dashboard

Built for ARCs & Remote Video Receiving Centres

Purpose-built features that dramatically improve operator efficiency

Multi-Operator Event Processing

Pending Events

When an operator opens an event, it's marked as Pending for 3 minutes - preventing other operators from duplicating work.

Live Preview on Hover

Hover over any camera icon to see a live preview - quickly check if activity is ongoing before opening the full event.

Real-time Toggle

Pause new events during backlog processing. Focus on existing events without interruption, then re-enable when ready.

Monitoring Strip & Soft Close

When closing an event with ongoing activity, it moves to a Monitoring Strip instead of disappearing. Push events back to the main list with one click if activity continues.

  • Configurable countdown - Default 5 minutes, sorted oldest-first
  • Final warning - Last 30 seconds pulse red for attention
  • Activity alerts - Flash when new analytics detected (person, vehicle, motion)
  • One-click reopen - Push event back to main list for full review
  • 90% fewer events - One event covers what previously generated multiple alerts
TetherX Monitoring Strip with countdown timer
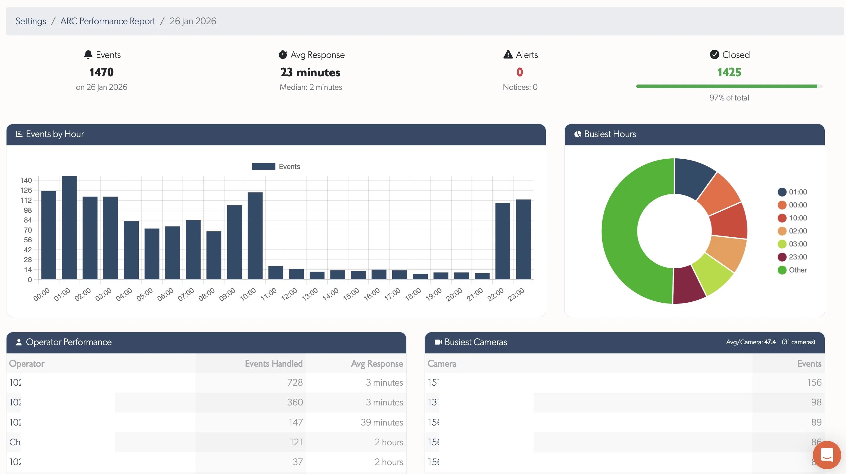
TetherX ARC Performance Report dashboard

ARC Performance Reports

Daily pre-aggregated reports showing event handling metrics, operator performance, and camera activity. Everything you need to measure and improve ARC operations.

  • 60-day trends - Events per day and response time trends
  • KPI dashboard - Total events, average response time, alerts, closed percentage
  • Hourly distribution - See when your busiest periods are
  • Operator performance - Response times by operator with direct links
  • Busiest cameras - Identify high-activity zones quickly

Visual Event Timeline

See all security events on a unified timeline with video thumbnails, making it easy to understand what happened and when. Evidence retrieval that used to take hours now takes seconds.

  • Real-time correlation - Events from multiple systems shown together
  • Video thumbnails - Visual context for every event
  • 90% faster evidence - Find footage in seconds, not hours
  • One-tap sharing - Send evidence to authorities instantly
TetherX platform on desktop, tablet and mobile
OPTION 2

Integrate with Your Existing ARC Software

Already using IMMIX, Sentinel, or another ARC/RVRC monitoring platform? TetherX integrates seamlessly, delivering clean video events directly into your existing workflow. No need to change how your operators work - just better data, faster.

  • One API - Connect to 17,000+ devices from 200+ manufacturers
  • Clean events - Pre-filtered alerts reduce false alarms by 80%
  • Video verification - High quality images attached to every alarm
  • Contextual events - Correlate CCTV, access control, and alarm panels into single events
  • Better compatibility - Works with devices your ARC doesn't natively support
ARC API integration with existing software

Onboard New Sites in Minutes, Not Days

Solve Connectivity Challenges

No port forwarding, no static IPs needed. Works with cellular/4G/5G connections and corporate networks with strict IT policies. No working with local IT teams to open ports.

Configure Once, Not Per Camera

Enter your SMTP line handler details once within TetherX - not per camera or per recorder. All cameras on a site are automatically configured.

Resilient to Changes

Replace a camera, swap a recorder, reset a router, change ISP - everything keeps working. No risk of network changes breaking your ARC connection.

Reliable Signalling

Alarms are never silently dropped. If an alarm cannot be reported, a health alert is raised so you know immediately.

Secure Communication

All communication is encrypted. No need to keep firmware up to date or expose local networks to external threats.

Key Holder Pre-Screening

Optionally notify key holders first. Alarms they dismiss won't reach your operators, reducing workload.

Compatible with leading ARC platforms

IMMIX

Full integration

Sentinel

Direct tethering

CONXTD

Seamless connection

HikCentral

Native compatibility

Enterprise Security

Built for professional monitoring operations. Zero trust architecture, bank-level encryption, and compliance certifications that meet the most demanding requirements.

AES-256 encryption at rest, TLS 1.2+ in transit
ISO 27001 & SOC 2 Type II certified infrastructure
No port forwarding required - secure outbound only
5 global data centres for data sovereignty
View Full Security Details
ISO 27001
Certified
SOC 2
Type II
GDPR
Compliant
AES-256
Encryption

Ready to Enhance Your Control Room?

Join control rooms worldwide that have reduced false alarms
while improving response times and operational efficiency.

ARC integration support • No setup fees • UK & Australia based technical team